알립니다
이 기능은 베타 서비스입니다. 인크리멘탈리티 리포트(Incrementality Report) 사용을 원하는 고객사는 에어브릿지 CSM에게 문의해 주세요.
인크리멘탈리티 리포트(Incrementality Report)를 사용하기 위해서는 리포트 조회 준비 과정을 반드시 진행해야 합니다. 자세한 내용은 리포트 조회 준비하기를 확인해 주세요.
인크리멘탈리티 리포트는 [Reports]>[Incrementality]에서 사용할 수 있습니다.
메트릭, 그룹바이, 필터, 기간을 설정하면 인크리멘탈리티 리포트(Incrementality Report)를 조회할 수 있습니다.

인크리멘탈리티 리포트를 조회하기 위해서는 조회 기간과 기여 기간을 설정해야 합니다. 운영하고 있는 서비스와 진행하고 있는 광고 캠페인의 성격 등을 고려해서 조회 기간과 기여 기간을 설정해 주세요.
조회 기간은 분석 대상으로 선택한 전환이 발생한 시점에 대한 기간입니다. 설정한 기간에 발생한 앱 설치, 구매 완료 이벤트 또는 구매액 관련 데이터를 인크리멘탈리티 리포트에서 조회할 수 있습니다.

조건과 날짜를 선택해서 기간을 설정할 수 있습니다. 리포트를 조회할 수 있는 최대 기간은 아래와 같습니다.
리포트를 조회하는 날을 포함해 최근 3일을 제외하고 총 112일 안에서 데이터를 확인할 수 있습니다.
1번의 설정으로 최대 90일치 데이터를 확인할 수 있습니다.
선택할 수 있는 기간 조건은 아래와 같습니다.
기간 조건 | 선택 날짜 | 조회 기간 |
|---|---|---|
Between | 시작일, 종료일 | 시작일부터 종료일까지 |
Since | 시작일 | 시작일부터 오늘(분석일)까지 |
Last | 숫자(n) | n일 전부터 어제까지 |
3가지 조건 중에서 ‘Last’는 ‘Offset’을 통해 조건을 추가할 수 있습니다. 'Offset'을 클릭하고 숫자를 입력하면 조회 기간이 입력한 숫자만큼 뒤에서 시작합니다.
예를 들어 ‘Last’를 선택하고 30을 입력하면 리포트 조회 기간은 33일 전부터 3일 전까지입니다. 같은 조건에서 ‘Offset’에 3을 입력하면 조회 기간은 36일 전부터 6일 전까지로 설정됩니다.

기여 기간은 전환 발생 시점을 기준으로 터치포인트의 기여를 인정하는 기간입니다. Last-touch Total과 Incrementality의 기여 기간을 모두 설정해야 합니다. 기여 기간을 각각 1, 7, 30일 중 하나로 선택할 수 있습니다.

조회 기간: 2023년 2월 1일 ~ 2023년 2월 15일
전환 발생 시점: 2023년 2월 1일
Last-touch Total 터치포인트 최대 인정 기간: 2023년 1월 31일
Incrementality 터치포인트 최대 인정 기간: 2023년 1월 25일
인크리멘탈리티 리포트에서 선택할 수 있는 메트릭 종류는 총 4종류입니다.
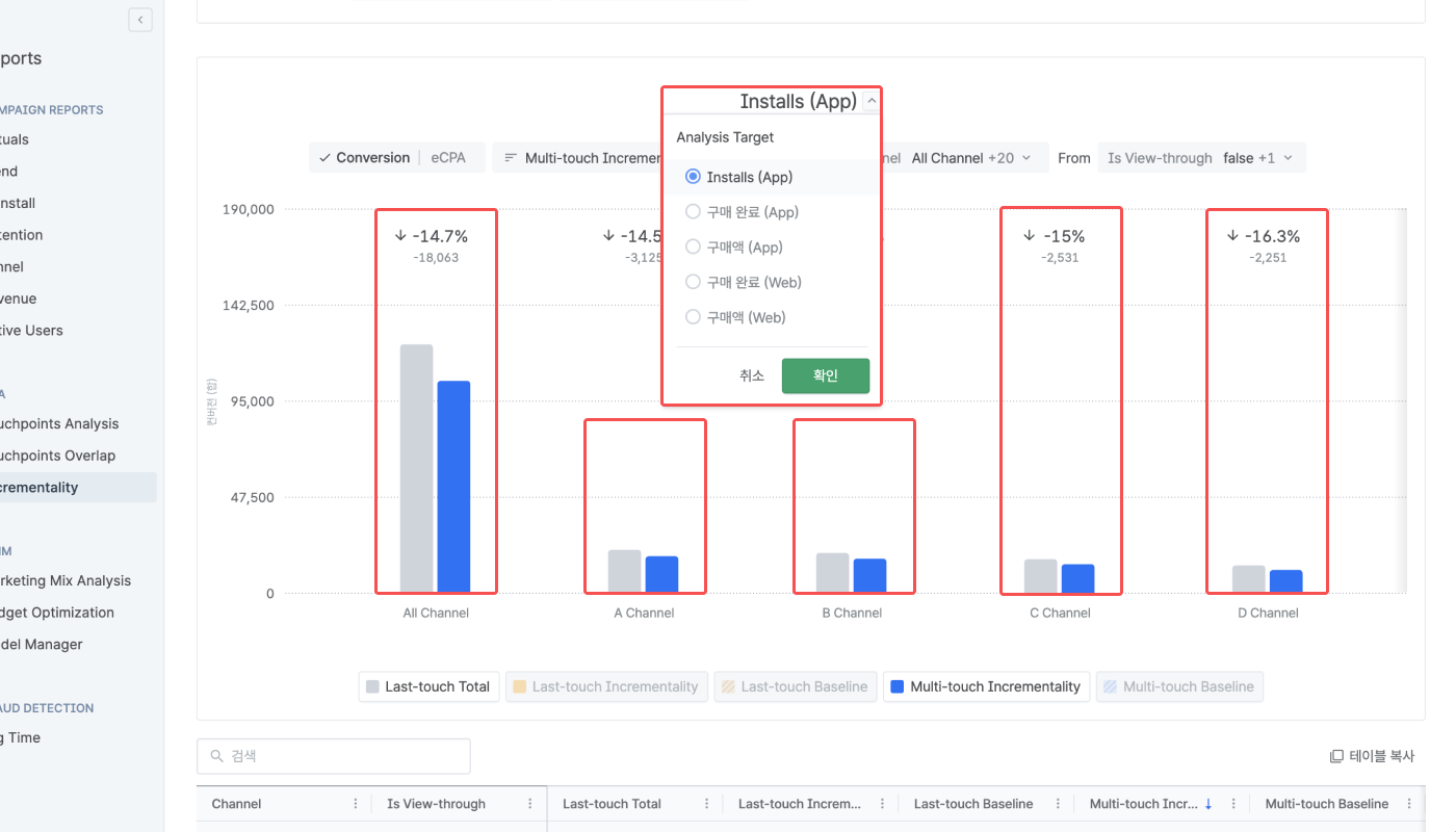
인크리멘탈리티 리포트에서 분석할 대상을 선택합니다. 분석하려는 전환을 선택하면 해당 전환에 대한 라스트 터치 기준 수치인 Last-touch Total과 멀티 터치 기준 순증가분(Incrementality) 수치인 Multi-touch Incrementality를 확인할 수 있습니다.

선택할 수 있는 분석 대상은 아래 테이블을 확인해 주세요.
이름 | 설명 |
|---|---|
Installs (App) | 앱 설치 이벤트 수 |
구매 완료 (App) | 앱에서 발생한 구매 완료 이벤트 수 |
구매액 (App) | 앱에서 구매 완료 이벤트로 발생한 구매액 |
구매 완료 (Web) | 웹에서 발생한 구매 완료 이벤트 수 |
구매액 (Web) | 웹에서 구매 완료 이벤트로 발생한 구매액 |
인크리멘탈리티 리포트의 기본 메트릭은 총 7개입니다. 기본 메트릭은 인크리멘탈리티 리포트를 처음 조회하면 자동으로 선택됩니다.

선택할 수 있는 모든 기본 메트릭을 아래 테이블에서 확인해 주세요. Last-touch Incrementality과 Last-touch Baseline은 선택을 해제할 수 있습니다.
이름 | 설명 |
|---|---|
Last-touch Total | 라스트 터치 어트리뷰션(Last-touch Attribution, LTA) 모델로 분석한 전환 수. 유저 여정(User Journey)에서 가장 마지막에 발생한 터치포인트만 기여를 인정 |
Multi-touch Incrementality | 에어브릿지 인크리멘탈리티 모델로 여러 개의 터치포인트를 고려해 분석한 순증가분 전환 수. 전체 전환 수에서 Multi-touch Baseline를 뺀 수치 |
Multi-touch Baseline | 에어브릿지 인크리멘탈리티 모델로 여러 개의 터치포인트를 고려해 분석한 광고를 경험하지 않아도 발생했을 전환 수 |
Last-touch Incrementality | 에어브릿지 인크리멘탈리티 모델로 가장 마지막에 발생한 터치포인트를 고려해 분석한 순증가분 전환 수. 전체 전환 수에서 Last-touch Baseline를 뺀 수치 |
Last-touch Baseline | 에어브릿지 인크리멘탈리티 모델로 가장 마지막에 발생한 터치포인트를 고려해 분석한 광고를 경험하지 않아도 발생했을 전환 수 |
Discrepancy (Net) | Multi-touch Incrementality에서 Last-touch Total를 제외한 수치 |
Discrepancy (%). | Discrepancy (Net)를 비율로 나타낸 수치. Last-touch Total 수치 대비 Discrepancy (Net)의 백분율 |
기본 메트릭 중에서 Last-touch Incrementality와 Last-touch Baseline은 Last-touch Total과 다르게 LTA 모델 기반의 메트릭이 아닙니다. 해당 메트릭의 수치는 에어브릿지 인크리멘탈리티 모델을 기반으로 측정됩니다. 실제 측정 과정은 Multi-touch Incrementality와 동일합니다. 단, 광고 조합을 정의할 때 유저 여정 가장 마지막에 발생한 터치포인트 1개만 고려됩니다.
어트리뷰션 모델에 따른 메트릭의 차이는 아래와 같습니다.
메트릭 | 어트리뷰션 모델 | 특징 |
|---|---|---|
Last-touch Total | 라스트 터치 어트리뷰션 | 유저 여정 가장 마지막에 발생한 터치포인트만 기여 인정 |
Last-touch Incrementality, Last-touch Baseline | 에어브릿지 인크리멘탈리티 | 유저 여정 가장 마지막에 발생한 터치포인트만 고려해서 유저의 광고 조합을 정의 |
Multi-touch Incrementality, Multi-touch Baseline | 에어브릿지 인크리멘탈리티 | 유저 여정에 발생한 모든 터치포인트를 고려해서 유저의 광고 조합을 정의 |
Last-touch Incrementality와 Last-touch Baseline은 인크리멘탈리티 리포트를 사용하는 모든 고객사에게 제공되지 않습니다. 두 메트릭으로 멀티 터치가 아닌 라스트 터치 기준 순증가분 수치를 조회하고 싶다면 에어브릿지 CSM에게 문의해 주세요.
비용 메트릭으로 Last-touch Total 수치와 Multi-touch Incrementality 수치를 계산할 수 있습니다.
비용 메트릭을 선택하면 테이블에 비용 데이터를 입력할 수 있습니다. 테이블에 비용 데이터를 입력하면 주요 마케팅 성과 지표 eCPA(effective Cost per Action, 전환당 광고 비용)와 ROAS(Return on Ad Spend, 광고 비용 대비 구매액 비율) 수치를 바로 확인할 수 있습니다.

선택할 수 있는 모든 비용 메트릭을 아래 테이블에서 확인해 주세요. Cost는 eCPA/ROAS를 메트릭으로 선택하면 자동으로 추가됩니다.
이름 | 설명 | 비고 |
|---|---|---|
eCPA - Last-touch Total | 전환당 광고 비용 | Installs (App), 구매 완료 (App), 구매 완료 (Web)만 계산 가능 |
ROAS - Last-touch Total | 광고 비용 대비 구매액 비율 | 구매액 (App), 구매액 (Web)만 계산 가능 |
Cost | 지출한 광고 비용 | 테이블에서 채널별로 직접 지출한 광고 비용 입력 |
추가적으로 터치포인트 수와 유저 여정 수에 관한 메트릭을 선택할 수 있습니다. 선택한 메트릭의 수치는 테이블에서만 확인할 수 있습니다.

선택할 수 있는 기타 메트릭을 아래 테이블에서 확인해 주세요.
이름 | 설명 |
|---|---|
Touchpoints - Last-touch Total | LTA 모델 기준으로 기여 기간 안에 발생한 터치포인트 수 |
Touchpoints - Multi-touch Incrementality | 에어브릿지 인크리멘탈리티 모델 기준으로 기여 기간 안에 발생한 터치포인트 수 |
Journey Count - Multi-touch Incrementality | 에어브릿지 인크리멘탈리티 모델 기준으로 전체 유저가 발생시킨 유저 여정 수 |
Success Journey Count - Multi-touch Incrementality | 에어브릿지 인크리멘탈리티 모델 기준으로 전환된 유저가 발생시킨 유저 여정 수 |
Journey Count - Last-touch Incrementality | 1개의 터치포인트에만 기여를 인정하는 에어브릿지 인크리멘탈리티 모델 기준으로 전체 유저가 발생시킨 유저 여정 수 |
Success Journey Count - Last-touch Incrementality | 1개의 터치포인트에만 기여를 인정하는 에어브릿지 인크리멘탈리티 모델 기준으로 전환된 유저가 발생시킨 유저 여정 수 |
기타 메트릭 중 Journey Count와 Success Journey Count는 모두 유저 여정에 관한 메트릭입니다. Journey Count는 1개 이상의 터치포인트 또는 전환이 발생한 유저 여정을 모두 집계한 수치를 표시합니다. Success Journey Count는 전환이 발생한 유저 여정만 집계한 수치를 표시합니다. 따라서 Success Journey Count는 Journey Count의 일부입니다.
전환이 발생하면 기존의 유저 여정은 종료됩니다. 이후 또 다른 터치포인트가 발생하면 새로운 유저 여정이 다시 시작됩니다. 따라서 1명의 유저가 여러 개의 유저 여정을 발생시킬 수도 있습니다. 아래 이미지를 참고해 주세요.

4개의 프로퍼티를 그룹바이 또는 필터로 설정할 수 있습니다. 설정한 그룹바이는 차트와 테이블에 표시되고 필터는 리포트가 조회하는 수치에 적용됩니다.

선택할 수 있는 모든 프로퍼티를 아래 테이블에서 확인해 주세요.
이름 | 설명 |
|---|---|
Channel | 터치포인트와 전환이 발생한 채널 |
Channel Type | 채널 유형 |
Touchpoint Generation Type | 터치포인트 생성 유형 |
Is View-through | 뷰스루 캠페인 여부 |
리포트 설정 방법에 따라 인크리멘탈리티 리포트(Incrementality Report)를 설정하면 조회 기간 동안 발생한 전환에 대한 라스트 터치 기준 수치와 순증가분(Incrementality) 관련 수치를 한눈에 확인할 수 있습니다. 데이터는 차트와 테이블 2가지 형태로 표시됩니다.
인크리멘탈리티 리포트의 차트는 선택한 메트릭의 채널별 수치를 막대, 숫자, 기호(↑, ↓, +,-, %) 등으로 표시합니다. 단, 기타 메트릭의 수치는 표시되지 않습니다. 차트 가장 위에서 분석 대상으로 선택한 전환을 확인할 수 있습니다. 분석 대상을 클릭하면 다른 전환으로 변경할 수 있습니다.

Conversion과 eCPA/ROAS 중 하나를 주요 지표로 선택하면 인크리멘탈리티 리포트의 차트를 확인할 수 있습니다.
주요 지표로 Conversion(전환)을 선택하면 기본 메트릭의 수치를 조회할 수 있습니다. 각 채널에 마우스 커서를 대면 막대로 표시된 해당 채널의 Last-touch Total 수치와 Multi-touch Incrementality 수치를 확인할 수 있습니다. 두 메트릭의 수치 차이를 나타내는 Discrepancy (Net)와 Discrepancy (%)는 항상 막대 위에 표시됩니다.

확인할 수 있는 메트릭의 정의와 형태를 아래 테이블에서 확인해 주세요.
이름 | 정의 | 형태 |
|---|---|---|
Last-touch Total | 라스트 터치 어트리뷰션(Last-touch Attribution, LTA) 모델로 분석한 전환 수 | 회색 막대 |
Multi-touch Incrementality | 에어브릿지 인크리멘탈리티 모델로 분석했을 때 광고로 발생한 전환 수 | 파란색 막대 |
Last-touch Incrementality | 1개의 터치포인트에만 기여를 인정하는 에어브릿지 인크리멘탈리티 모델로 분석했을 때 광고로 발생한 전환 수 | 노란색 막대 |
Discrepancy (Net) | Multi-touch Incrementality 수치 - Last-touch Total 수치 | 기호(+,-), 숫자 |
Discrepancy (%) | Discrepancy (Net) ÷ Last-touch Total 수치 x 100 | 기호(↑, ↓, +,-, %), 숫자 |
Baseline 수치 활용하기
에어브릿지 인크리멘탈리티 모델로 분석했을 때 광고를 경험하지 않아도 발생했을 전환 수를 의미하는 Baseline은 최초에 리포트를 설정했을 때 차트에 표시되지 않습니다. 차트 가장 아래에 있는 ‘Multi-touch Baseline’ 또는 ‘Last-touch Baseline’ 항목을 클릭하면 각각 파란색, 노란색 빗금 처리된 막대가 표시됩니다.
Incrementality 수치와 Baseline 수치를 더하면 에어브릿지 인크리멘탈리티 모델로 분석했을 때의 전체 전환 수를 도출할 수 있습니다. 단, 순수 광고 성과만을 분석하려면 Incrementality 수치와 Last-touch Total 수치만을 비교해야 하기에 Baseline 수치를 활용할 때 유의해 주세요.
분석 대상으로 선택한 전환에 따라 서로 다른 비용 메트릭의 수치를 주요 지표로 확인할 수 있습니다. 테이블의 Cost 열에 지출한 광고 비용을 입력해야 합니다.

지출한 광고 비용을 입력하고 각 채널에 마우스 커서를 대면 막대로 표시된 해당 채널의 Last-touch Total 수치와 Multi-touch Incrementality 수치를 기반으로 계산한 eCPA(effective Cost per Action, 전환당 광고 비용)와 ROAS(Return on Ad Spend, 광고 비용 대비 구매액 비율) 수치를 확인할 수 있습니다. 두 메트릭의 수치 차이는 항상 막대 위에 표시됩니다.
분석 대상으로 Installs (App), 구매 완료 (App), 구매 완료 (Web)를 선택하면 eCPA를 주요 지표로 선택할 수 있습니다.

확인할 수 있는 메트릭은 아래와 같습니다.
이름 | 설명 | 형태 |
|---|---|---|
eCPA - Last-touch Total | LTA 모델로 분석한 전환 수당 광고 비용 | 회색 막대 |
eCPA - Multi-touch Incrementality | 에어브릿지 인크리멘탈리티 모델로 분석했을 때 광고로 발생한 전환 수당 비용 | 파란색 막대 |
분석 대상으로 구매액 (App), 구매액 (Web)을 선택하면 eCPA를 주요 지표로 선택할 수 있습니다.

확인할 수 있는 메트릭은 아래와 같습니다.
이름 | 설명 | 형태 |
|---|---|---|
ROAS - Last-touch Total | LTA 모델로 분석한 광고 비용 대비 구매액 비율 | 회색 막대 |
ROAS - Multi-touch Incrementality | 에어브릿지 인크리멘탈리티 모델로 한 광고 비용 대비 광고로 발생한 구매액 비율 | 파란색 막대 |
Marketing Total 수치 활용하기
테이블에서 Marketing Total 행에 지출한 광고 비용을 입력하면 차트에 2개의 막대와 1개의 파란색 점선이 추가로 표시됩니다. 표시되는 막대는 마케팅에 지출한 총 광고 비용을 기반으로 계산한 eCPA 또는 ROAS 수치를 뜻합니다.
파란색 점선인 Marketing Total - Incrementality는 파란색 막대인 eCPA/ROAS - Incrementality와 수치가 같습니다. 총 광고 비용에 대한 eCPA 또는 ROAS 수치를 표시하는 점선을 기준으로 채널별 수치를 더 명확하게 비교할 수 있습니다.
차트 가장 아래에 있는 ‘Marketing Total - Incrementality’ 항목을 클릭하면 점선이 표시되지 않습니다.
인크리멘탈리티 리포트의 차트는 풍부하게 활용할 수 있는 추가적인 기능을 지원합니다.
아래와 같은 기준으로 차트에 표시되는 데이터를 정렬할 수 있습니다. 인크리멘탈리티 리포트의 차트는 설정한 정렬 기준에 따라 왼쪽부터 수치가 가장 높거나 낮은 채널순으로 데이터를 표시합니다.
구분 | 정렬 기준 |
|---|---|
공통 | Desc(내림차순) |
Conversion | Multi-touch Incrementality |
eCPA/ROAS | eCPA/ROAS - Last-touch Total |


Conversion을 선택하면 차트에 표시할 데이터를 그룹바이로 필터링할 수 있습니다. 필터링 조건을 조정하면 차트의 기본 메트릭 수치가 달라질 수 있습니다.

여러 개의 그룹바이를 설정하고 필터링해도 인크리멘탈리티 리포트의 차트는 항상 채널을 기준으로 데이터를 표시합니다. 기본으로 선택된 Channel을 그룹바이에서 제거하면 다른 3개의 그룹바이를 설정해도 차트에 데이터가 표시되지 않습니다.
차트를 왼쪽과 오른쪽으로 스크롤하면 정렬 기준에 따라 순서대로 채널별 수치를 확인할 수 있습니다.

각 채널에 마우스 커서를 대면 Share와 Difference로 해당 채널의 수치를 전체 수치와 비교할 수 있습니다. Conversion을 선택하면 Share로 채널의 Last-touch Total 수치와 Incrementality 수치가 각각의 전체 수치에서 차지하는 비중을 확인할 수 있습니다.
예를 들어 아래 이미지에서 A 채널의 Last-touch Total 수치는 전체 Last-touch Total 수치 중 15.4%에 해당하고 Multi-touch Incrementality 수치도 전체 수치 중 15.4%에 해당합니다.

ROAS를 선택하면 Difference로 채널의 ROAS 수치가 전체 ROAS 수치보다 얼마나 높고 낮은지를 확인할 수 있습니다. 예를 들어 아래 이미지에서 A 채널의 ROAS - Last-touch Total 수치는 전체 ROAS - Last-touch Total 수치보다 432%p 낮고 ROAS - Multi-touch Incrementality 수치는 전체 수치보다 354%p 낮습니다.

선택한 모든 메트릭의 수치를 테이블에서 숫자로 확인할 수 있습니다.

테이블에는 차트에 없는 정보를 새로운 행에서 확인할 수 있습니다. 또한 비용 메트릭, 기타 메트릭을 추가하면 그비용을 입력할 수 있는 새로운 열이 테이블에 추가됩니다.
인크리멘탈리티 리포트의 테이블은 3개의 Total 수치를 제공합니다.
이름 | 설명 | 비고 |
|---|---|---|
Grand Total | 기여 여부와 관계없이 오가닉 성과와 광고 성과를 합친 전체 성과 | 터치포인트, 전환 수만 제공 |
Unattributed Total | 기여된 채널이 없는 전체 오가닉 성과 | 전환 수만 제공(Baseline 제외) |
Marketing Total | 기여된 채널이 최소 1개 이상인 전체 광고 성과 | 유저 여정 수만 제공하지 않음 |
예를 들어 아래 이미지에서 LTA 모델로 분석한 전체 전환 수인 Last-touch Total의 Grand Total 수치는 100000(99000 + 1000)입니다. 에어브릿지 인크리멘탈리티 모델로 분석한 전체 전환 수인 Multi-touch Incrementality의 Grand Total 수치는 110000(105000 + 5000)입니다.

eCPA/ROAS를 메트릭으로 선택하면 테이블에 Cost 열이 함께 추가됩니다. 채널별로 집행한 광고 비용을 입력하면 분석 대상에 따라 eCPA 또는 ROAS 수치가 자동으로 계산됩니다. 비용을 입력하지 않으면 테이블과 차트에서 eCPA와 ROAS 수치를 확인할 수 없습니다. 두 메트릭의 수치를 계산하는 수식은 아래와 같습니다.
eCPA - Last-touch Total: Last-touch Total ÷ Cost
eCPA - Multi-touch Incrementality: Multi-touch Incrementality ÷ Cost
ROAS - Last-touch Total: Last-touch Total ÷ Cost × 100(%)
ROAS - Multi-touch Incrementality: Multi-touch Incrementality ÷ Cost × 100(%)

도움이 되었나요?